APEX is an AI-powered investment research platform that generates on-demand equity reports, tracks your portfolio, monitors the macro cycle, and surfaces signals from your newsletters — in a single, browser-based dashboard.
Free 24h trial on launch · Browser-based
APEX includes 9 core features - more in development.

Curate your highest-conviction stock picks and ideas with live prices, key figures, fair value estimates and AI-based recommendations in one focused view.

Generate on-demand, in-depth, structured reports in 2 minutes — investment thesis, DCF & other valuations, risk factors, catalysts, and personalized investment fit.

Explore live stock charts, financial and business data, short-interest, insider transactions, wall street analyst consensus, and current news in one panel.

Evaluate and filter current and historical market performance across prominent sectors, and gain insight into leading companies within each sector.

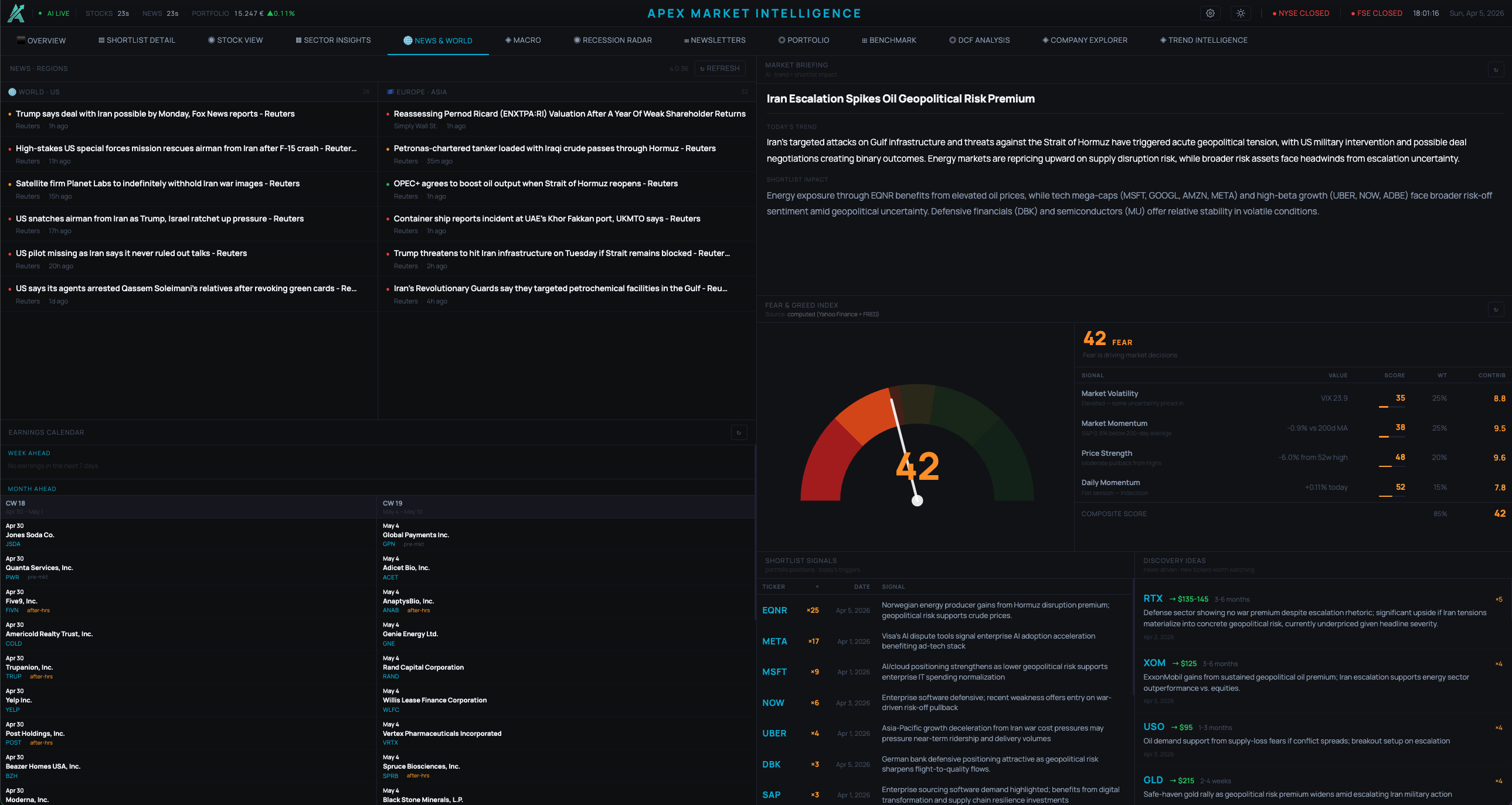
Understand current yield curves, FX, commodities, global news feed, upcoming earnings and an estimated fear & greed index — all in one tab.

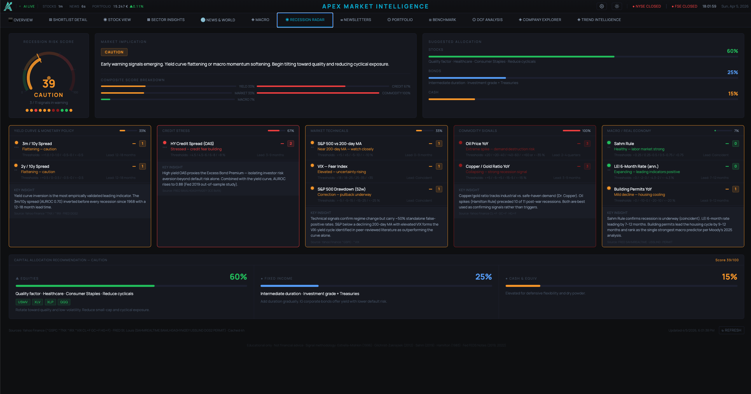
Track 11 macro signals, merged into one composite score across 5 regimes, to understand recession risks and market sentiment.

Monitor your portfolio performance and understand sector allocation, value history chart, and challenge via critical AI-based portfolio analysis.

Build comprehensive DCF models with adjustable inputs (i.e. WACC/terminal growth) and leverage AI commentary on key value drivers in under 30 seconds.

Research trends, filter by various performance metrics and geolocation, and uncover associated stocks enriched with live financial data.
Vertical and horizontal trend analysis to identify key market movements and investment opportunities, across supply-chains and sectors.
No credit card. Browser-based. All 10 feature tabs unlocked immediately — nothing gated.
Add your stocks. Live prices, sector data, macro signals, recession radar, and portfolio tracking — all in one place.
9-section institutional research, grounded in live data from four independent sources. Delivered in under 2 minutes.
Reports aren't generated from headlines. APEX pulls real financial data from four independent sources and layers Claude AI reasoning on top — producing structured, readable research tailored to your specific investor profile.
Browser-based · No credit card required